If you are new to Bridge (or even an LMS!), we outline some popular customer KPIs (and how to find them) so that you can speak to the value of the platform to your C-suite.
These KPIs make it easy to speak to the ROI of an LMS in your organization.
We know that the industry standard for medium and large organizations to invest in employee training is 2-5% of salary budgets. Calculate how much time learners are spending doing training and then multiply that by their respective salaries (you could do this with a VLOOKUP to an export from your HRIS that matches against the UID in Bridge) or the average overall employee salary.
You will find time spent in learning in this widget under Analytics > Overview > Number of Hours Spent on Learning (note that if it reads “0” that the file will likely still have a time value to the nearest hundredth of an hour for all learners in the selected Enrollment Date filter).
You will click on the number value in the widget to get a granular view at the course level by each user, and this can be exported to a CSV.
Please note that tracking time in course is not a perfect measurement, and we outline some of the good-to-knows here.
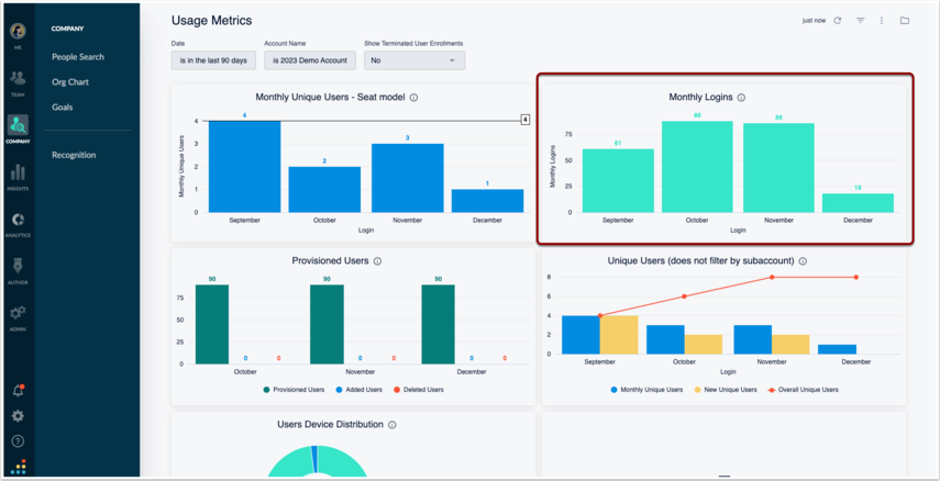
Logins MoM & YoY
You can check all logins on a monthly basis through the Monthly Logins widget. You have the option to click on the meatball icon in the top right-hand corner to download the numbers for the entire time period chosen from the filtering option, or you can click directly on to a month and download the granular file for all users’ logins. Note that this widget is not for unique logins. If a single user logged in multiple times over the course of a single month, the report would hold every single one of their logins. If you remain consistent in your comparisons, you can send trends in behaviors month-over-month and year-over-year.
This widget is found in Analytics > Overview > Monthly Logins:
If you export a user list via Admin > Users & Permissions > Export All Users, you can do a VLOOKUP of role and custom fields (i.e. department, manager Y/N, etc.) to determine which groups of people are most active.
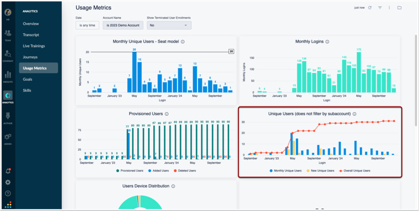
Unique Users YoY
Another good user report is to check unique logins, which is most effective year-over-year in alignment with your contract.
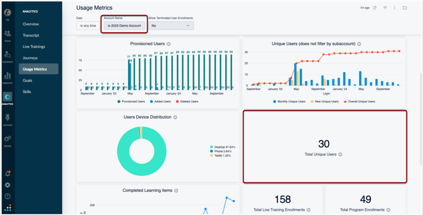
This will allow you to see growth of your user population over time, so you will need to adjust the filters to pull the report from contract start date to end date in the appropriate timeframes. This is found in Analytics > Usage Metrics > Unique Users (does not filter by subaccount).
The red line is an aggregate of all of your accounts. The widget directly below called Total Unique Users is the unique users for only the account(s) selected in the filter:
For those using Bridge internally, the goal would be to align the number of unique logins to Bridge with the number of active employees in your organization over that contractual year.
For those using Bridge externally, the goal would be to see an incline in adoption by end users.
Compliance Integrity
If you are leveraging Bridge internally for mandatory trainings with the intention of staying in compliance with company, state, or national standards, you can easily set up reports and monitor your compliance integrity.
You’ll get here by going to Analytics > Transcript, and you’ll want to adjust these filters: Enrollment Date (default is “last 90 days”), Account Name (if you want to check across your root and all sub-accounts, hit the “X” on the default root account name that populates, or select the accounts that you’d like to run the report), and Required (Yes/No). Optionally, you may want to show archived learnables and terminated users as they are part of that overall integrity (note that the default value is “no” for both of these filters in the “more” section).
Content Completion by Manager Group
You can filter the above export by manager UID if you want to report out on which managers have the most users with overdue compliance trainings.
Another option is to pull a report by a specific manager if you want to ensure that accountability is happening amongst a particular department. You could also uncheck any criteria for the “Required (Yes/No)” filter, which will give you all enrollments for all learners under a manager assignment.
This KPI can be helpful to compare to the login reporting to see if there is a positive correlation between the activity level of managers and their direct reports who are engaging in training. Note that this report can also be pulled for Group Name, as well.
Self-Service Enrollments MoM & YoY
If you are encouraging your users to self-enroll in content for their own personal and professional development, you may also want to track those enrollments month-over-month and year-over-year. You can do this by pulling a report from either all time or within certain time pockets (potentially lining it up with your contract dates) and then filtering for “Required (Yes/No)” with the “no” value.
Was this article helpful?
That’s Great!
Thank you for your feedback
Sorry! We couldn't be helpful
Thank you for your feedback
Feedback sent
We appreciate your effort and will try to fix the article







